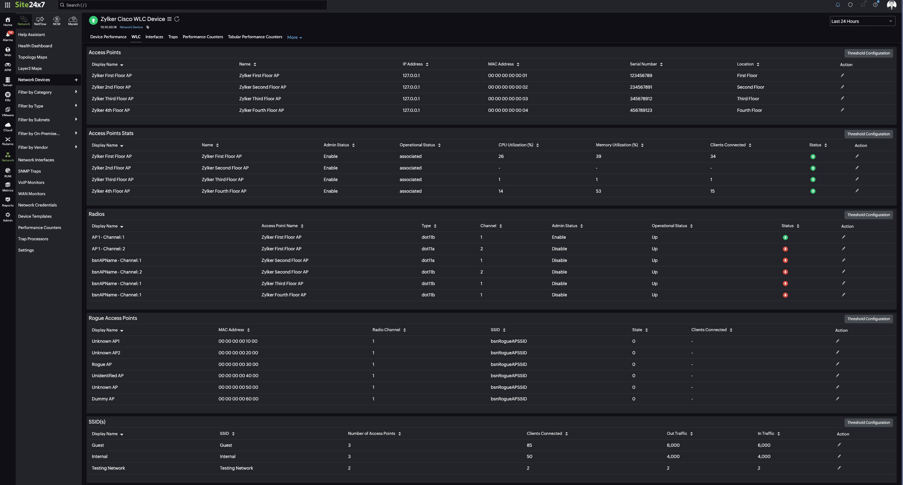
Our tool now provides detailed insights into Cisco wireless LAN controllers (WLCs) and makes it simple to track your access points, analyze their radios, and see how many access points are connected to a single SSID. Plus, it keeps an eye out for any rogue access points and also sends you instant alerts based on your threshold parameters.
How it helps
Our monitoring solution for Cisco WLCs helps you manage your network efficiently and effectively. It categorizes all the SSIDs in your network and lists them under the SSID section (if authorized) or the Rogue Access Points section (if unauthorized). Access points are listed by Radio Type and Channel in the Radios tab, which makes it easier for you to manage your network.
With our Cisco WLC monitoring feature, you can:
- Monitor WLC infrastructure in real time by viewing essential details like the number of connected access points, clients, and their respective statuses.
- Track the performance of individual access points by monitoring the utilization of system resources, such as the WLC's CPU and memory, and the number of connected clients.
- Add or remove access points as needed by tracking the traffic utilization based on the SSIDs.
- Improve network security by detecting and monitoring rogue access points.
- Observe the number of clients currently connected to access points, SSIDs, and even unauthorized access points at any time.
- Receive instant alerts on threshold breaches.

Get started
Refer to our help documentation to learn about the prerequisites and other basics you might need to get started.
Feel free to drop your feedback, suggestions, and feature requests in the comments section below.
Until next time,
Happy monitoring
Like (1)
Reply
Replies (0)