by Subashree K
The key to maintaining effective data center operations is to ensure that all the components are working as expected. If your data centers use Cisco Application Centric Infrastructure (ACI) technology, then Site24x7 may have just the solution for you.
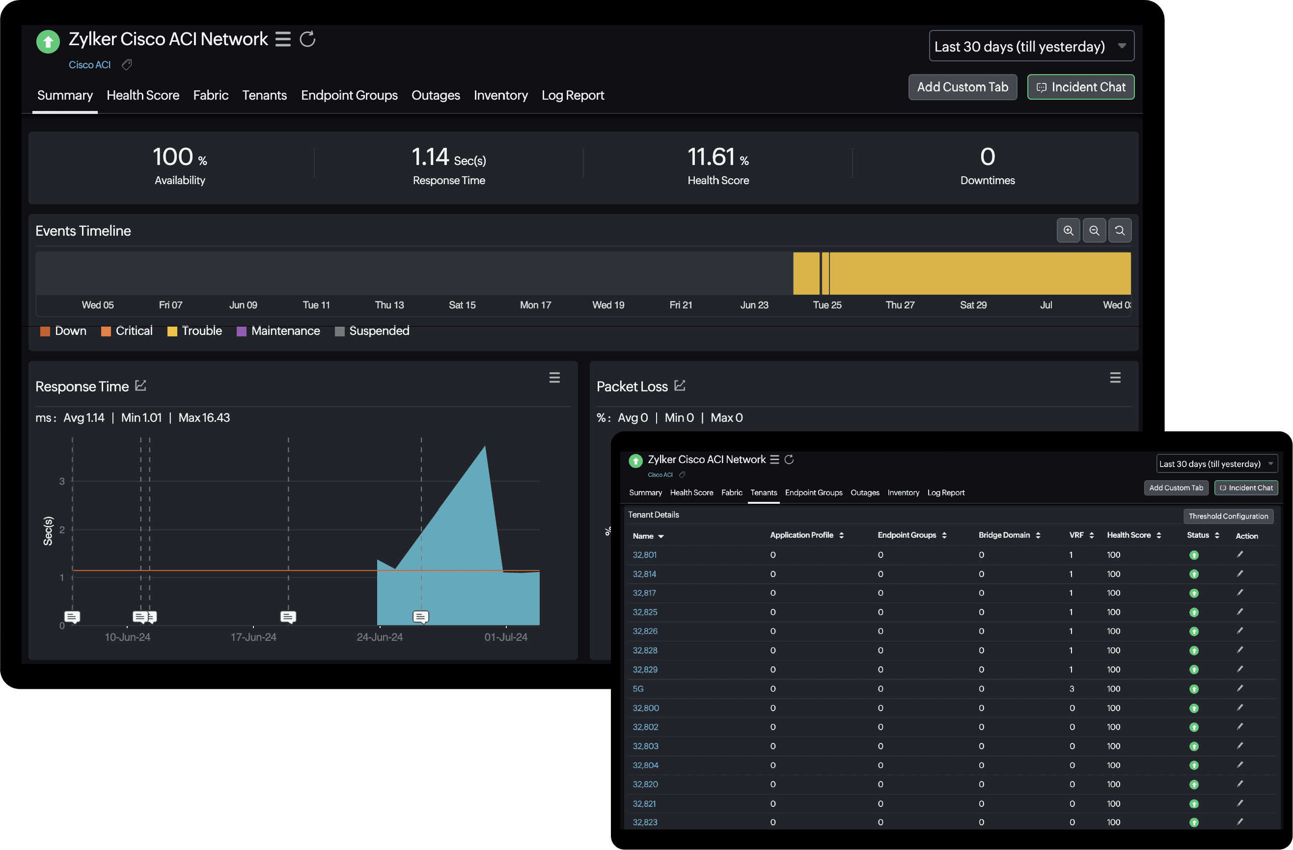
Site24x7 now supports Cisco ACI monitoring. By leveraging the Cisco Application Policy Infrastructure Controller (APIC) REST API, Site24x7 provides insights into the health of every element within the network fabric. Embrace the power of Site24x7's Cisco ACI monitoring tool for real-time status updates on your Cisco Nexus 9000 Series hardware.
How it helps
You can monitor your software-defined networks like Cisco ACI and Cisco Meraki alongside traditional on-premises networks and eliminate tool sprawl.

Insights into your Cisco ACI network
Monitor the health of your Cisco ACI fabric, including super-spine, spine, and leaf nodes as well as tenants. Additionally, you can view the endpoint devices categorized according to their respective endpoint group for easier management.
Effortless scalability and integration
Effortlessly add or remove monitors and seamlessly integrate with any third-party tool that your organization uses to receive instant alerts.
Proactive alerts
Proactively identify Cisco ACI health issues and receive alerts when the health score goes below a certain predefined threshold value.
Comprehensive reports
Receive actionable insights through health trend, performance, and availability reports.
Get started
Refer to our help documents to learn about the prerequisites and other basics you may need to get started.
Feel free to drop your feedback, suggestions, and feature requests in the comment section below.
Until next time,
Happy monitoring!
Like (1)
Reply
Replies (0)