Greetings!
We are pleased to introduce a new plugin integration to monitor the availability and performance of your Sybase (SAP ASE) servers.
With the plugin, you can:
- Optimize your database performance, minimize downtime, and ensure a seamless user experience.
- Improve resource management by efficiently allocating and managing database resources, preventing resource contention and bottlenecks.
Here are some ways you can leverage important Sybase metrics and be on top of your database performance.
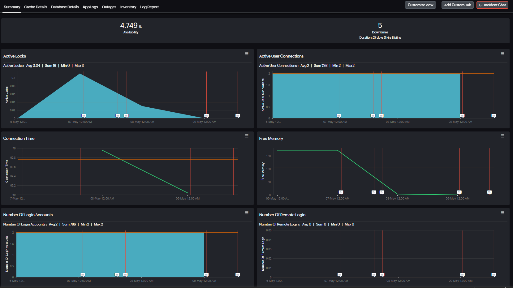
Overview metrics
- Memory management: Not monitoring memory usage in Sybase can cause memory leaks, resource contention, performance degradation, and out-of-memory errors, leading to system instability, slower performance, and potential application failures. Monitoring total memory, used memory, and free memory ensures efficient resource allocation and prevents memory-related issues.
- Connection time: Track the time taken to connect to Sybase ASE server, ensuring swift access and optimal performance.
- Remote and user connections: Keep an eye on the maximum remote and user connections, ensuring scalability and managing active connections effectively.
- Lock management: Monitor the maximum and active locks, ensuring efficient locking mechanisms and preventing contention issues.
Cache optimization
- Procedure cache usage: Without monitoring procedure cache usage, issues like decreased query performance, increased latency, resource wastage, and inefficient resource allocation can occur, impacting system stability and performance. Tracking maximum, used, and reused cache helps optimize queries and reduces latency.
- Data cache configuration: Monitor configured data cache to optimize disk I/O and boost performance.
- Buffer management: Track reads and writes for efficient data retrieval and minimal disk I/O.
Transaction monitoring
- Transaction monitoring: Monitor transaction coordinator, state, connection type, and failover status, ensuring data integrity and seamless transaction management.
- Start time tracking: Track transaction start time, facilitating performance analysis and troubleshooting of transaction-related issues.
Database details
- Database space usage: Monitor total and used space, log size, and utilization, ensuring efficient space management and preventing storage-related issues.
- Backup status monitoring: Monitoring backup status in Sybase is essential for ensuring data protection and disaster recovery readiness. It helps confirm that backups are successful, ensuring that critical data is securely stored and can be restored in the event of data loss or system failure.

To install the Sybase monitoring plugin on Linux servers, use the Sybase plugin installer. Simply execute the command below in your terminal. Then, follow the in-line instructions to complete the installation process.
wget https://raw.githubusercontent.com/site24x7/plugins/master/sybase/installer/Site24x7SybasePluginInstaller.sh && sudo bash Site24x7SybasePluginInstaller.sh
Visit our GitHub repository's Sybase plugin to view the list of all supported metrics, steps for the standard installation, and plugin files.
Feel free to share your feedback on the new plugin in the comments section.
Happy monitoring,
The Site24x7 team
Like (1)
Reply
Replies (0)